Maximizing Productivity
with IoT & AI

Industrial solution with ISO 9001 certification that converts plant information (monitored in real-time) into intelligent reports with concrete actions to improve productivity. Discover Weeot.

12
Years of experience
25
Companies transformed
850
Assets Monitored
20
Specialists on team

Proven Results
Across Industries

Our IoT solutions deliver measurable impact across manufacturing sectors

+25%
Productivity Increase
Real-time optimization of operations
-30%
Dead Time Reduction
Intelligent bottleneck identification
+40%
Predictive Maintenance
Advanced analytics and forecasting
100%
Process Traceability
Complete visibility and control

Textile Industry:
Our Greatest Success

Discover how Weeot transformed textile manufacturing operations with real-time monitoring and intelligent data analysis.

Current Challenges and Opportunities

The textile industry faces significant challenges such as low productivity and the need for digitalization, key elements to maintain competitiveness and adapt to an ever-evolving market.

The offer of multi-brand equipment and the action of human resources affected in operations threatens the complete traceability of key processes when making operational or economic improvement decisions.

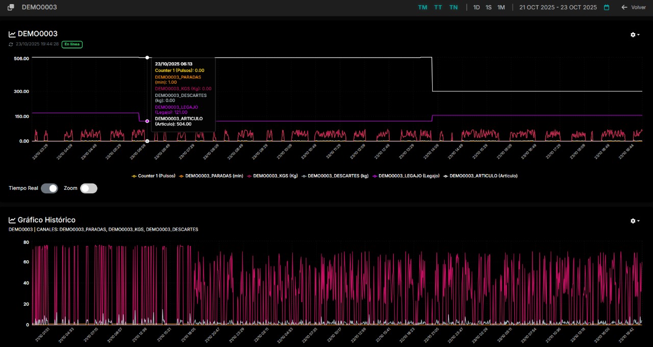
Real-time Monitoring

Weeot allows textile companies to monitor their processes in real-time, quickly identifying bottlenecks and optimizing workflow to improve operational efficiency.

Predictive Analysis

Through the use of advanced algorithms, Weeot provides predictive analysis that helps companies anticipate problems and make informed decisions, improving resource and time management.

Intelligent Reports

Weeot's intelligent reports notify users about anomalies and trends in production, allowing teams to react quickly and maintain a high level of productivity.

Direct Benefits

Real Productivity Increase, Dead Time Reduction and Human Resources Analysis

+25%
Real Productivity Increase
Weeot allows textile companies to optimize their operations in real-time, increasing production efficiency and facilitating data-driven decision making.
-30%
Dead Time Reduction
With constant monitoring, Weeot identifies and mitigates bottlenecks in processes based on Planning differences, resulting in a notable decrease in dead times.
+40%
Human Resources Analysis
Tracking the operator from real-time processes facilitates the qualification of complete operational performance.
Weeot

The platform that Argentine
industrial SMEs are using

Weeot not only focuses on real-time information, but provides an experience where that information becomes understandable and valuable. The native language and terminology of each plant, automatic reports focused on problems and how to solve them, detailed traceability of processes analyzed with AI, the engineering team and constant monitoring support, make this solution one of the most robust and practical in the market. The ISO 9001 certification in "commercialization, development, implementation and maintenance of internet of things (IoT) applications for real-time digital data visualization" validates each of these values.

  • Implementation engineering
  • Comprehensive automatic monitoring
  • Multi-brand integration
  • Automatic reports on Productivity, Operators, Planning and improvement points
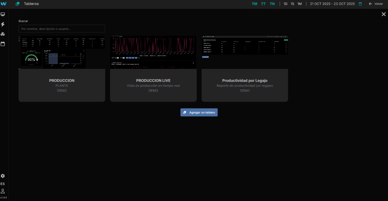
Weeot Dashboard Weeot Analytics
Weeot Monitoring Weeot Reports
Weeot Insights Weeot Dashboard 2
Weeot Analytics 2 Weeot Monitoring 2
Weeot Reports 2 Weeot Insights 2
01
02
03
04
05
AI Diagnosis Background

AI Service Levels

LEVEL 1

Reports with Automatic Data

AI-driven action recommendations

LEVEL 2

Reports with Complementary Data

Advanced action recommendations

LEVEL 3

Measurement of Actions Taken

Result effectiveness and continuous optimization

More than 12 years transforming the industry with technology

Weeot is a solution that integrates second-generation IoT devices, specialized engineering and Artificial Intelligence to deliver automatic production reports, improvement recommendations and efficiency rankings that directly impact industrial productivity, achieving results by the minute.

AI Technology in Textiles

Weeot uses artificial intelligence to optimize processes and resources in textile factories, improving productivity in real-time.

Executive Summary
Efficiency Ranking
Operator Ranking
ISO 9001 Certified Our quality policy
ISO 9001 Bureau Veritas Certification

Concrete Services
for Industrial Solutions

Professional services that deliver measurable results in manufacturing productivity

Real-time Monitoring

Supervise your processes in real-time, quickly identifying bottlenecks and optimizing workflow to improve operational efficiency.

Level 1 Reports with Automatic Data

Predictive Analysis

Through advanced algorithms, Weeot provides predictive analysis that helps companies anticipate problems and make informed decisions.

Level 2 Reports with Complementary Data

Intelligent Reports

Weeot's intelligent reports notify users about anomalies and trends in production, allowing teams to react quickly.

Level 3 Measurement of Actions Taken

Complete Industrial Solution - Technology & Results

End-to-end IoT solution with ISO 9001 certification that transforms manufacturing operations. Weeot provides a comprehensive platform that integrates equipment monitoring, data analytics, mobile applications, custom dashboards, and rapid software development capabilities.

Equipment
Engineering
Planning
Reports
IoT Information

Our story in words

More than 12 years transforming the industry with IoT and artificial intelligence technology

2013

Prototype Beginnings

ITPort began developing the first IoT prototypes with sustained results, laying the foundation for what would become Weeot.

2018

Birth of Weeot

Weeot was founded as a product, simplifying a complex architecture into a single platform and integrating IoT device development. We also launched version V1 of our own IoT devices designed by ITPort.

2020

Market Launch

Complete implementations in manufacturing industry clients, consolidating market presence.

2023

ISO 9001 Certification

Obtained ISO 9001 certification that endorses product quality in development, implementation and maintenance of IoT applications.

2024

Weeot V4 Device with Modbus Integration

Launch of the Weeot V4 device with Modbus protocol integration capability, enabling advanced connectivity with existing industrial equipment and facilitating implementation in plants with diverse infrastructure.

2025

AI Implementation for Automatic Reports

Integration of advanced artificial intelligence into the Weeot platform, automating intelligent report generation and predictive analytics to optimize real-time industrial decision-making processes.

2025

International Expansion

Weeot internationalizes with the Weeot Second Generation platform, offering personalized services and second-generation devices in global markets.

2025

AI-Powered Improvement Recommendations Module

Implementation of the AI-powered improvement recommendations module, achieving efficiency rankings by process, machine, and operators for continuous optimization.

Our Values

Innovation

We develop advanced technological solutions that transform the manufacturing industry.

Quality

ISO 9001 certification that guarantees excellence in our products and services.

Commitment

More than 12 years of experience delivering sustained results to our clients.

OUR TEAM

Experts driving innovation

NV

Nicolás Vega

CEO & Co-founder

JA

Joel Atia

Director & Co-founder

SZ

Silvio Zurzolo

CCO & Co-founder

LR

Lucas Reinaud

Product Coordinator

FR

Fausto Rugiero

R&D Coordinator

ZO

Zahira Olivera

Product Analyst

NF

Nicolás Fernandez

Developer

JP

Joaquín Palmeyro

Developer

VM

Valentín Martorelli

Developer

FG

Florencia Grandi

QMS

Let's enhance the growth of your industry

Connect with our experts in industrial IoT solutions.
We design solutions tailored to your challenges.

Start a project

Strategic Collaborations
for Growth

Strategic collaborations for growth with Weeot

Technological Integration

Technological integration for existing systems and equipment

Market Expansion

Market expansion through digitalized and traceable processes

Continuous Learning

Continuous learning to maximize performance with plant data

Training & Support

Training and direct support in plant

Specialized Team

Specialized team as strategic partner for effective results

Let's drive your industry's growth

Connect with our experts in industrial IoT solutions.
We design solutions tailored to your challenges.

Start a project
Let's talk on WhatsApp!